
Global manufacturing supply chains are undergoing a massive transformation like never known before, brought about by the integration of AI-driven technologies. Artificial Intelligence (AI) solutions empower businesses to gain end-to-end, real-time visibility into every aspect of their manufacturing supply chain.
This article is a brief overview of how AI-driven supply chain visibility can make all the difference in your manufacturing supply chain.
Â
Does Your Business Need a Supply Chain Visibility Solution?
Resilient manufacturing supply chains are the future of businesses across the world. And, McKinsey cites supply chain visibility to be one of the most important factors behind resilient supply chains.
Advanced AI-driven supply chain visibility and analytics platforms provide 360-degree visibility into procurement, production, warehouse management processes, stakeholders and other company logistics in real time. Be it air freight or bin level inventory, businesses can access all the relevant information in one place on implemented dashboards.
Supply chain visibility solutions also enable manufacturing companies to view or track the inventory as it moves through the supply chain. Centralized dashboards provide a clear picture of each link in the supply chain.
Today’s rapid pace of business, constant fluctuations in consumer preferences, decreasing delivery time expectations, geopolitical instability, and ever-changing demand and supply variables pose a huge threat to manufacturing supply chains across the globe.
Demand fluctuations and variations in supply can lead to unbalanced inventory levels resulting in either stock outs or excess inventory. On the other hand, the intricate web of global supply chains requires manufacturing companies to navigate a plethora of supply, distribution and logistical complexities riddled with risks and uncertainties.
AI-driven supply chain visibility solutions aim to resolve multiple such challenges for manufacturers in the most cost and time effective manner.
Â
4 Ways AI-Driven Supply Chain Visibility Optimizes Your Manufacturing Supply Chain
Unlock Enhanced Supply Chain Performance
Research reports from IBM indicate that the integration of AI-powered supply chain visibility and analytics solutions to be a common factor among 88% of the highest-performing companies. 95% of them view AI to be inevitable to their innovation success.
Supply chain leaders across the globe are turning towards cognitive AI and computing to enhance material quality, adopt preventive maintenance and risk management strategies across all stages.
No More Data Management Challenges
Traditional manufacturing supply chains generate huge volumes of data, ranging from customer feedback to logistics details to inventory levels. The first step in optimizing a manufacturing supply chain would be to identify and efficiently gather data from sources like sensors, bar codes, RFID tags, GPS and much more.
An advanced supply chain visibility and analytics platform integrates data from all sales, customers, transport, orders, inventory and other overheads collated through a variety of Enterprise Resource Planning (ERP) systems. Businesses can access insights crucial to strategic decision making on centralized dashboards. Notably, 67% of a McKinsey survey respondents expressed that this has enabled their companies to be 2X more prepared to combat supply chain disruptions.
Advanced Analytics to the Rescue!
AI-powered analytical solutions such as machine learning, predictive analytics enable businesses to further analyze the data to identify patterns, future trends. These insights enable manufacturers to optimize inventory levels, address supply chain bottlenecks, minimize delays in delivery, and improve the overall efficiency of manufacturing supply chain operations.
Cutting-edge supply chain visibility and analytics solutions also provide access to route analytics, intelligent alert systems, inventory forecasting and much more, resulting in resilient supply chain systems. Greater resilience often translates to reduced risks and increased growth opportunities.
What’s more? A Bain & Company survey revealed that companies which prioritized building supply chain resilience had up to 60% shorter product development cycles and could expand their output capacity by up to 25%.
Real-time Updates Every Time
Tracking KPIs in real time is key to decision making across every stage of the manufacturing supply chain. For starters, tracking and monitoring shipments in real-time is not only essential to fulfilling the order but also to identify bottlenecks in the shipping process, assess shipping delays and other issues impacting the network.
Supply chain visibility solutions enable this level of transparency and traceability to help businesses take proactive steps in case of unforeseen situations. They offer a competitive advantage and empower manufacturers to respond immediately to dynamic supply chain conditions.
Â
The Transformative Potential of Syren’s Supply Chain Visibility Solution
Syren Cloud’s Control Tower is a unique solution that leverages the power of AI and LLM technology to improve operational efficiency, user and customer experience. Strategic decisions fueled by such data-driven insights can greatly enhance efficiency, reduce costs and elevate customer satisfaction. As such, the Control Tower is the best fit for your manufacturing business.
Identifying Patterns and Anomalies
The Control Tower utilizes ML algorithms and LLM to generate deep, real-time operational insights. With LLM’s assistance, it can also provide demand forecasting, forward forecasting and trend analysis capabilities; thereby aiding business decisions in the most effective way possible.
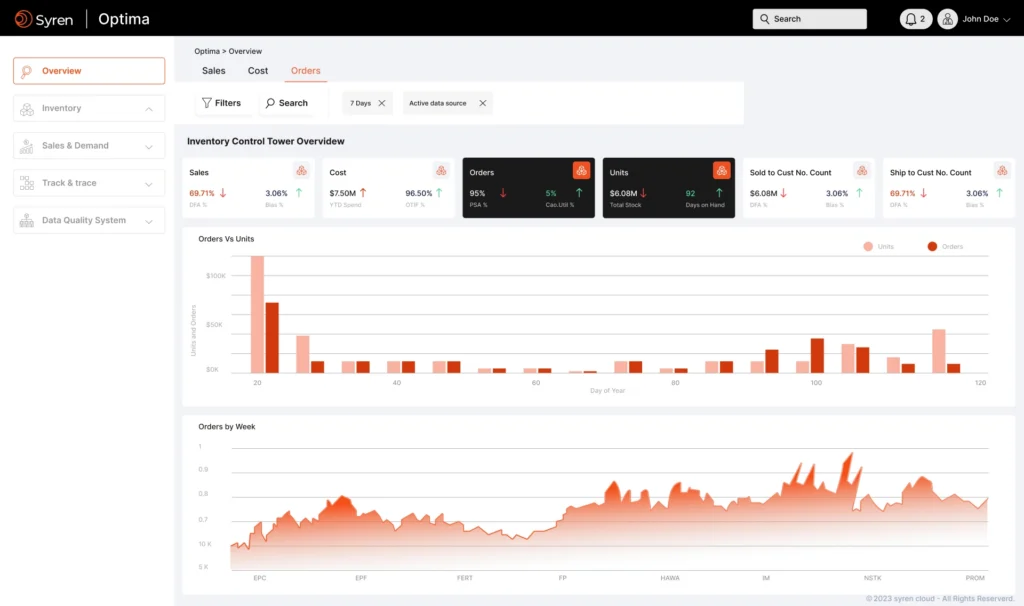
A glimpse of S3C’s inventory control tower dashboard
Automated Data Capture and Classification
The Control Tower seamlessly merges LLM-driven textual insights with universal ERP systems to provide a holistic view of the entire supply chain. Data is gathered and processed automatically without any manual interference. It serves as a one-stop solution for all supply chain queries thereby reducing complexity, implementation costs.
Access data across the entire supply chain with a single prompt!
Continual Learning and Adaptation
Moreover, the Control Tower provides highly customized solutions that are hyper-relevant to your business learned through continuously improving LLM and ML models. Adaptive decision-making combined with textual insights offers the most precise predictions across all stages of the supply chain.
Centralized Hub for Quick Access
Enterprises can access the centralized dashboard for instant KPI insights, alerts, and other comprehensive and unified solutions. Moreover, it is web-based and ensures user-friendly access with maximum compatibility across all devices and network bandwidths.
A snapshot of S3C’s dashboard
Boost Compliance and Data Security
In addition to providing unparalleled supply chain visibility, the Control Tower also adheres to strict security measures. It complies with the global standards (GDPR, HIPAA, SOC 2, ISO). Robust protocols, encryption and authentication ensure complete data integrity.
Â


